Google Trends เครื่องมือลับดักเทรนด์ จับกระแส ปั้นคอนเทนต์ให้ปัง !
เคยไหม? มองหาเครื่องมือดี ๆ สักอย่างเพื่อช่วยในการทำงาน ดันเจอแต่ของราคาแพง หรือไม่ก็ฟรีแต่ใช้งานยาก ฟีเจอร์ไม่ครบถ้วน ซึ่งถูกและดี ปกติแล้วมักจะชอบไม่มีอยู่จริง แต่สำหรับเครื่องมือที่กำลังจะถูกพูดถึงในคอนเทนต์นี้ น่าจะช่วยการันตีให้คุณได้ว่า “ถูกและดี” ก็มีอยู่จริงได้เช่นกัน ซึ่งเครื่องมือนั้นก็ได้แก่ “Google Trends” เครื่องมือสุดเจ๋งจาก Google ที่จะช่วยให้คุณ ปั้นคอนเทนต์แบบปัง ๆ โดยไม่ต้องเสียเงินสักบาท !
Google Trends คืออะไร ?
Google Trends คือ หนึ่งในเครื่องมือของ Google หรือเว็บไซต์ที่ให้บริการค้นหาข้อมูลที่ถูกใช้งานอย่างแพร่หลายในปัจจุบัน ซึ่งนอกจาก Google จะให้บริการในการสืบค้นข้อมูลแล้ว ทาง Google ยังได้เก็บเอาข้อมูล หรือ Data จากการสืบค้น มาประมวลผลและอัปเดตเป็นฐานข้อมูลในชื่อว่า Google Trends ที่จะช่วยให้คนทำคอนเทนต์ เจ้าของธุรกิจ หรือกิจการต่าง ๆ อย่างคุณ ได้เห็นข้อมูล ตัวเลข หรือแนวโน้มของสิ่งที่คนส่วนใหญ่กำลังสนใจอยู่ในขณะนั้น
โดยที่สามารถค้นหาข้อมูลได้ นับตั้งแต่ คีย์เวิร์ดค้นหามากที่สุด, หัวข้อ (Topic) ที่คนส่วนใหญ่กำลังให้ความสนใจ, เทรนด์อันดับ 1 วันนี้ โดยที่สามารถเลือกดูเฉพาะ Google Trend Thailand เพื่อจะได้กำหนดขอบเขต (Scope) กลุ่มเป้าหมายลงมา ซึ่งถือว่ามีประโยชน์ และนำไปต่อยอดได้หลากหลาย ที่สำคัญคือใช้งานฟรี !

วิธีใช้ Google Trends หาของมาขาย
อันดับแรกให้เข้าไปที่ https://trends.google.co.th/home หรือหน้า Google Trend Thailand (ถ้าอยากดูเทรนด์ของประเทศอื่น ๆ คุณก็สามารถกดเปลี่ยนประเทศได้)

- โดยในหน้าของ Google Trend ปกติแล้วทาง Google จะมีการรีแคปเทรนด์ให้คร่าว ๆ อยู่แล้วในแต่ละวัน แต่ถ้าคุณต้องการจะดูรายละเอียด รวมไปถึงเทรนด์อื่น ๆ นอกเหนือจากที่แสดงผลในหน้าแรกกันเพิ่มเติม สามารถกดเข้าไปที่เมนู “Trending Now” “กำลังมาแรง” ด้านบนกันได้

- หลังจากกดเข้ามาในหน้า “Trending Now” “กำลังมาแรง” คุณจะเห็นหน้าตาของเทรนด์การค้นหารายวัน (สำหรับเทรนด์การค้นหาเรียลไทม์ตอนนี้ยังไม่สามารถใช้งานในไทยได้) โดยเทรนด์การค้นหารายวันจะไล่ย้อนหลังไปนับตั้งแต่ปัจจุบัน พร้อมรายละเอียดการค้นหาเทรนด์นั้น ๆ ในลักษณะของหัวข้อคอนเทนต์ รวมไปถึงตัวเลข เพื่อที่คุณจะได้เห็นภาพว่า Keyword ไหน หรือหัวข้อ Topic อะไร กำลังได้รับความสนใจจากผู้ที่อาศัยอยู่ในประเทศไทยตอนนี้บ้าง

แต่หน้าที่จะเป็นประโยชน์กับการหาของมาขายโดยใช้ Google Trend ก็จะอยู่ในแถบเมนู “Explore” “สำรวจ” ที่อยู่ติดกับเมนู “Trending Now” “กำลังมาแรง” ที่คุณเพิ่งจะได้รู้จักกันไปในหัวข้อที่ผ่านมา โดยเมนูสำรวจนี้จะเป็นการแสดงผลข้อมูลความสนใจของผู้ใช้งานบน Google เกี่ยวกับคำค้นหาใด ๆ ก็ตาม ที่คุณจะต้องป้อนลงในช่อง “Add a search term” “เพิ่มข้อความค้นหา” ที่ระบุไว้ โดยที่คุณสามารถป้อนคำค้นหาได้มากกว่า 2 คีย์เวิร์ดลงไปได้

ยกตัวอย่างเช่น การเปรียบเทียบคำค้นหาระหว่าง “กระเป๋า” และ “เสื้อยืด” ทาง Google Trend ก็จะแสดงผลของข้อมูลมาให้ในลักษณะของกราฟ แสดงปริมาณการค้นหาว่า Keyword สินค้า หรือข้อความที่คุณได้พิมพ์ลงไป มีแนวโน้มของคนที่สนใจใน Keyword นั้น ๆ มากน้อยแค่ไหน
ที่สำคัญคุณยังสามารถระบุเวลาในการค้นหา (12 เดือนที่ผ่านมา, ชั่วโมงที่ผ่านมา, วันที่ผ่านมา, 7 วันที่ผ่านมา รวมถึงระบุเวลาแบบเฉพาะเจาะจงกันได้ด้วย) และนอกจากช่วงเวลาแล้ว หากคุณอยากได้สโคปของข้อมูลที่เฉพาะเจาะจงไปมากกว่านั้น คุณยังสามารถใส่หมวดหมู่ของการค้นหาได้ด้วย อาทิเช่น หมวดช็อปปิ้ง, ชุมชนออนไลน์, อาหารและเครื่องดื่ม
นอกจากนี้ยังสามารถดู Location ของการค้นหาเพิ่มเติมได้ ดู Keyword คำค้นหาที่เกี่ยวข้องกับข้อความค้นหาของคุณได้ ซึ่งบรรดาลิสต์ข้อมูลโดยละเอียดต่าง ๆ เหล่านี้ จะทำให้คุณได้ข้อมูลที่ละเอียด และเฉพาะเจาะจงของคุณมากขึ้นนั่นเอง
วิธีใช้ Google Trend ค้นหาสินค้าขายดี
สำหรับโจทย์นี้จะเป็นการต่อยอดมาจาก 'วิธีใช้ Google Trend หาของมาขาย' โดยจะเปลี่ยนมาเป็นการตามหา Google Trend สินค้าขายดีแทน วิธีการใช้งานจะลงรายละเอียดที่เยอะกว่าเดิม ยกตัวอย่างเช่น

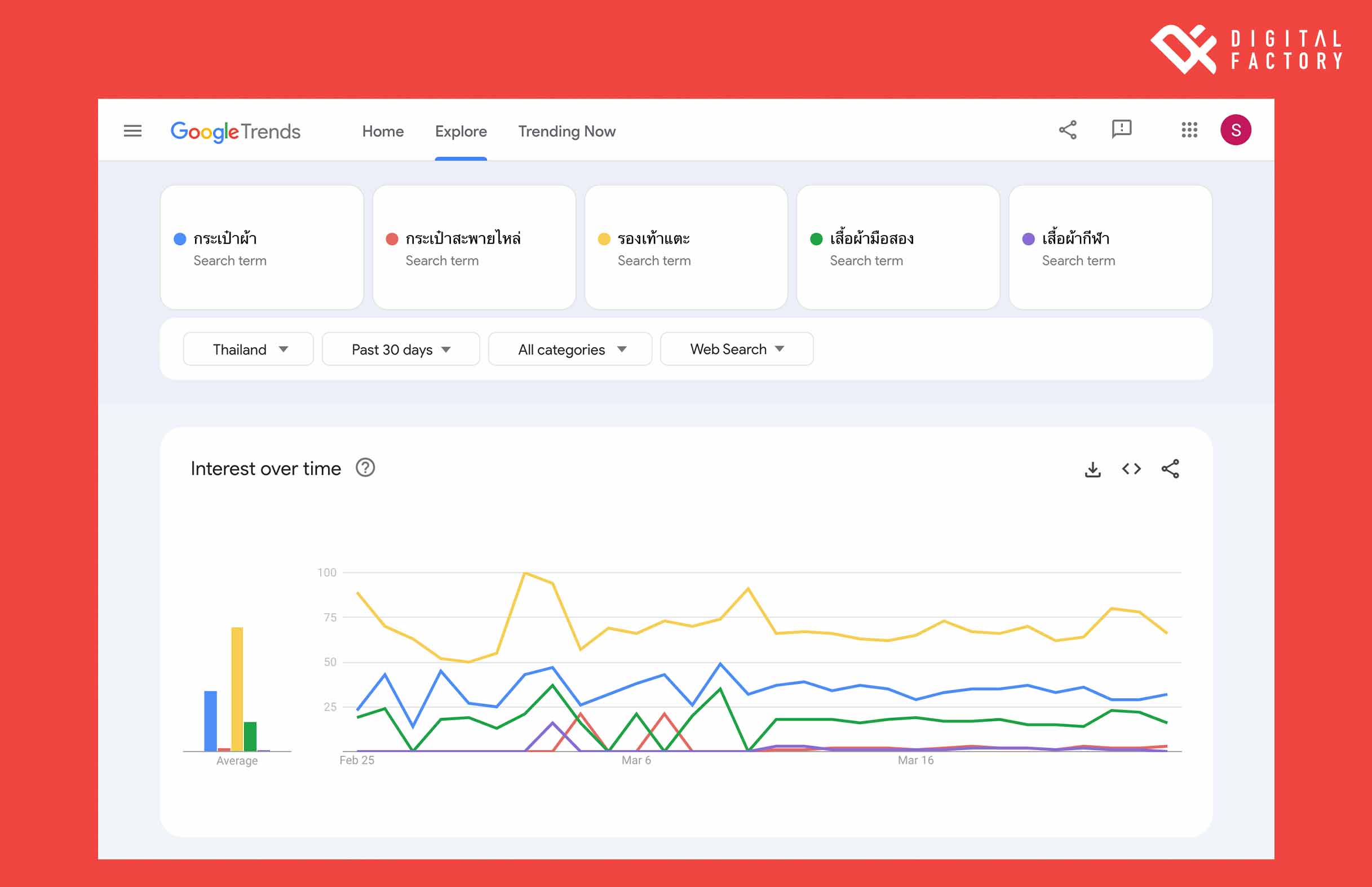
- สมมุติว่า ถ้าคุณยังตัดสินใจไม่ได้ว่าจะขายสินค้าอะไรดี ให้คุณลองนำประเภทของสินค้าทั้งหมดที่คุณสนใจ มาลองเปรียบเทียบดูในเมนูสำรวจ อย่างตัวอย่างที่ระบุไว้ข้างต้นนี้ เป็นการนำสินค้าทั้งหมด 5 อย่าง เป็นหมวดกระเป๋า 2 อย่าง หมวดเสื้อผ้า 2 อย่าง และหมวดรองเท้า 1 อย่างมาใส่ลงไปในช่องคำค้นหา

หลังจากทำการค้นหาเสร็จสรรพ คุณก็จะเห็นกราฟแสดงข้อมูลการสนใจของคน ทั้งแบบกราฟแท่ง และกราฟเส้นแสดงการเปรียบเทียบกันว่าจากสินค้าทั้งหมด 5 อย่างที่นำไปค้นหาในตอนแรก คนทั่วไปสนใจสินค้าประเภทไหนมากกว่ากัน
ทั้งนี้คุณสามารถปรับทามไลน์การค้นหา รวมถึงใส่หมวดหมู่ของการค้นหา เพื่อให้ได้ข้อมูลที่เป็นปัจจุบันและสามารถนำไปใช้ประโยชน์ในระยะเวลาอันใกล้ได้ เพราะยิ่งคุณใส่เงื่อนไขให้กับการสำรวจมากแค่ไหน คุณก็จะได้ข้อมูล Google Trend สินค้าขายดีที่ตอบโจทย์และนำไปใช้ประโยชน์ต่อได้มากที่สุด
บทสรุป
ซึ่งการจะศึกษา Google Trend นั้น จริงอยู่ที่ว่าข้อมูลที่ได้ เป็นข้อมูลที่คุณสามารถนำไปใช้วางแผนการตลาดต่อได้ แต่รายละเอียดที่คุณควรจะต้องศึกษาเพิ่มเติม คือการทำให้คุ้นชินกับ Google Trend อย่างที่คุณน่าจะพอเห็นภาพผ่านตากันคร่าว ๆ มาแล้วก่อนหน้านี้
เพราะการจะใช้งานการค้นหานี้ให้ได้อย่างมีประสิทธิภาพนั้น คุณจะต้องให้เวลาในการศึกษา และทดลองใช้งานด้วยตัวเองตามไปด้วย เพราะจักรวาลของ Google เป็นจักรวาลที่ยิ่งใหญ่ มีการเปลี่ยนแปลงของชุดข้อมูลอยู่ตลอดเวลา
และถ้าหากคุณอยากจะได้คำแนะนำดี ๆ และเทคนิคในการใช้งานกูเกิลเทรนด์ให้มีประสิทธิภาพ รวมไปถึงรับทำคอนเทนต์โดยอิงฐานข้อมูลใน Google Trend เพื่อนำไปต่อยอด และปั้นคอนเทนต์ขายสินค้าให้ปัง ทันกระแส สามารถเข้ามาขอรับคำปรึกษากับผู้เชี่ยวชาญได้ที่ คลิก
ขอบคุณข้อมูลจาก : Talkatalka Supliful
Powered by Froala Editor
Powered by Froala Editor
Powered by Froala Editor
Powered by Froala Editor
Powered by Froala Editor
Powered by Froala Editor
Powered by Froala Editor
Powered by Froala Editor
Powered by Froala Editor
Powered by Froala Editor
Powered by Froala Editor
Powered by Froala Editor

รู้จักกับ Data-Driven Marketing สำหรับวางแผนการตลาดที่เน้นข้อมูล
Data-Driven Marketing คืออะไร ทำไม Data ถึงสำคัญ บอกประโยชน์ของการเก็บข้อมูล (Data) ที่ช่วยให้ธุรกิจตรงความต้องการของผู้บริโภค หากอยากรู้ว่าจะได้ผลยังไง คลิกอ่านได้ที่นี่
Music Marketing คืออะไร ทำการตลาดวงการดนตรีอย่างไรให้พิชิตใจวัยมันส์
Music Marketing คืออะไร การตลาดด้วยเสียงเพลง หรือ เสียงดนตรี ทำไมถึงเป็นหนึ่งกลยุทธ์การสื่อสารแบรนด์ที่ถูกนำมาใช้กันเยอะ ซึ่งมีข้อดีอย่างไร มาดูไปพร้อมๆ กัน !

